Transparenz ist bei Retarus kein Schlagwort, sondern ein Prinzip. Mit den neuen Observability Metrics gehen wir dabei nun den nächsten logischen – und in der der Branche in dieser Form einmaligen – Schritt: Kunden erhalten ab sofort einen vollständigen, ungefilterten Echtzeiteinblick in alle sicherheitsrelevanten Daten unserer Email Security. Keine Blackbox. Nichts zu verstecken. Dies gilt im übrigen auch für Performance-Werte wie Durchlaufzeiten, die nun ebenfalls jederzeit einsehbar sind.
Mit den neuen Metriken machen wir sichtbar, was andere Anbieter mitunter gerne im Verborgenen lassen. Unternehmen behalten so nicht nur ihre Bedrohungslage gezielter im Blick, sondern haben jederzeit belastbare Daten für Forensik, Audits sowie aktuelle und künftige regulatorische Anforderungen zur Hand.
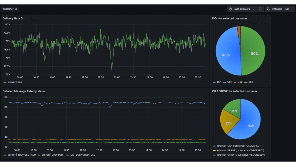
Retarus setzt dabei bewusst auf gängige Standards. Alle Observability Metrics werden im etablierten Prometheus-Format bereitgestellt und lassen sich genau in die Monitoring-Systeme integrieren, die unsere Kunden ohnehin im Einsatz haben, zum Beispiel Grafana, Splunk, Dynatrace oder Elastic.
So behalten Unternehmen die volle Kontrolle über ihre Daten und führen diese an einem zentralen Ort zusammen. Die darauf aufbauenden Visualisierungen sorgen für eine konsolidierte Sicht auf alle Sicherheitsmetriken – besonders nützlich im Zusammenspiel mit weiteren Anwendungen und Datenquellen.
Konkreter Mehrwert statt abstrakter Kennzahlen
Die Observability Metrics sind durchweg praxisorientiert und liefern genau die Informationen, die die Security- und IT-Teams unserer Kunden in ihrer täglichen Arbeit benötigen:
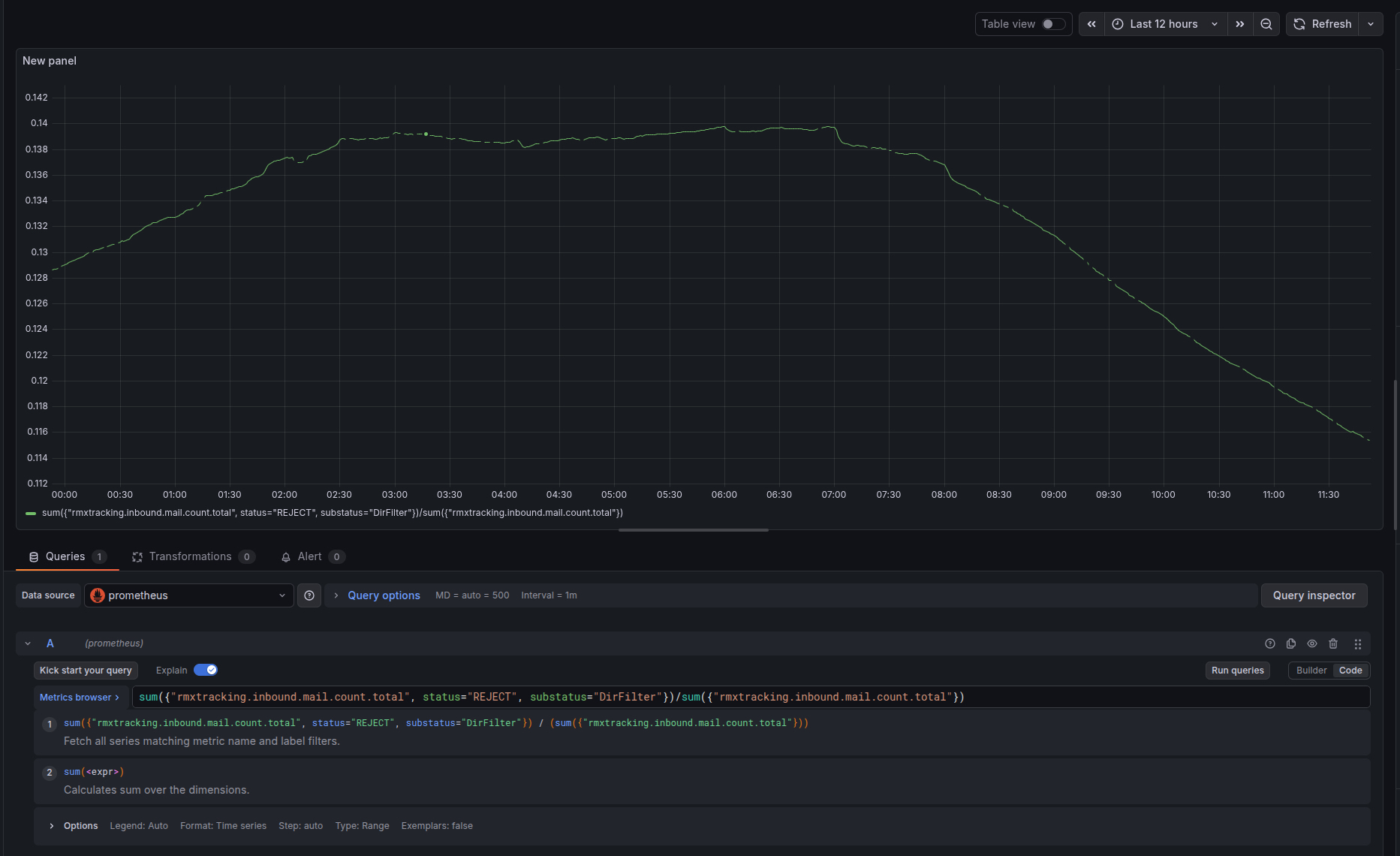
- Directory Filter Monitoring: Überwachung der Quote abgewiesener E-Mails durch den Directory Filter und Analyse des Anteils an der Gesamtsumme eingehender Nachrichten
- AntiVirus, Spam & Phishing: Tracking von Viren-, Spam- oder Phishing-Funden und -Filterungen
- Outbound und Inbound-Durchlaufzeiten: Darstellung der kundenindividuellen durchschnittlichen Durchlaufzeiten durch die Retarus-Infrastruktur
- SPF/DKIM-Rejections: Einsicht, wie viele Mails aufgrund fehlender oder fehlerhafter Authentifizierung abgewiesen werden
- Quarantäne-Überwachung: Analyse der in Quarantäne befindlichen Mails und deren Entwicklung im Zeitverlauf
- Drill-Down auf Domain-Ebene: Detaillierte Einsicht, welche Domains besonders betroffen sind oder spezifische Muster aufweisen
Offene Standards für maximale Kompatibilität
Auch für andere Services sind bereits Metriken nach der gleichen Logik verfügbar. Retarus baut die bereitgestellten Datenpunkte kontinuierlich weiter aus. Dazu stehen wir stets im engen Austausch mit unseren Kunden, um Anforderungen und konkrete Anwendungsfälle bestmöglich zu berücksichtigen. So stellen wir sicher, dass die bereitgestellten Observability Metrics stets praxisnah und zukunftssicher bleiben.

Sie möchten genauer wissen, welche Daten Retarus wie bereitstellt? Im Documentation Center finden Sie vertiefende technische Informationen. Oder sprechen Sie direkt mit unseren Experten. Denn wie schon erwähnt: Wir haben nichts zu verstecken.



