Wir erweitern unsere Cloud-Fax-Produkte um verschiedene neue Monitoring-Dashboards. Die Cloud-Fax-Dashboards visualisieren den ein- und ausgehenden Dokumentenverkehr, Zustellraten und Fehlermuster in Echtzeit oder über ausgewählte Zeiträume hinweg. Unsere Kunden bekommen so unmittelbar Einblick in den Fax-Traffic ihres Unternehmens. Die Dashboards sind ab sofort in Retarus myEAS verfügbar, dem Admin-Portal für unsere Cloud-Messaging-Produkte.
Echtzeitdaten auf einen Blick visualisieren
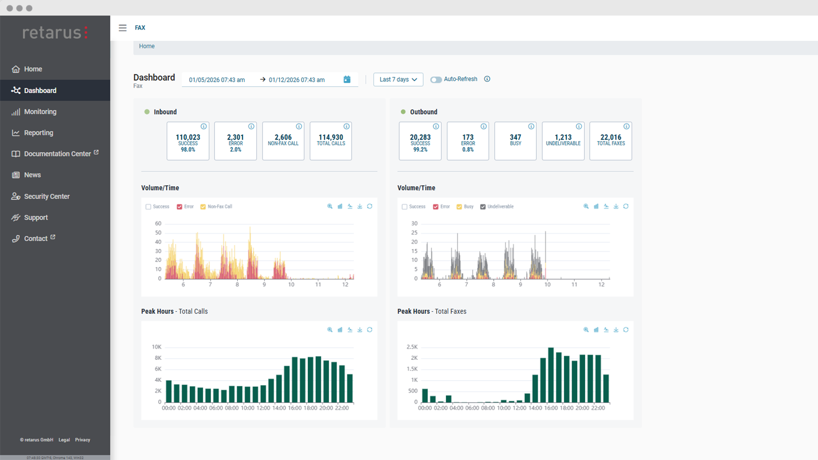
Die neuen Dashboards präsentieren wichtige Daten zum ein- und ausgehenden Fax-Verkehr in einer einzigen, übersichtlichen Oberfläche. Anstelle statischer Reports können Administratoren nun interaktive Diagramme verwenden, um Live- oder historische Daten zu visualisieren. So bleiben IT-Teams auf dem Laufenden, ohne sich durch Zahlen wühlen zu müssen, und können Daten in umsetzbare Erkenntnisse verwandeln.
Einer der wichtigsten Vorteile der Cloud-Fax-Dashboards ist die Echtzeit-Transparenz der Fax-Kommunikation. Durch die Überwachung von Live-Daten können Teams Probleme wie unerwartete Fehlerhäufungen oder geringeren Durchsatz schnell erkennen. Administratoren können direkt über die Dashboards bestimmte Fehlertypen genauer untersuchen und deren Ursachen detaillierter analysieren.
Muster erkennen und Dokumentenaustausch optimieren
Über die Echtzeitüberwachung hinaus können Admins die neuen Cloud-Fax-Dashboards nutzen, um sich einen schnellen Überblick über den Fax-Traffic für einen benutzerdefinierten historischen Zeitraum zu verschaffen, z. B. für einen bestimmten Tag, eine bestimmte Woche oder einen bestimmten Monat in der Vergangenheit. Die Dashboards bieten Einblicke in das Fax-Volumen und die Zustellraten, wodurch sich wiederkehrende Muster und Trends leicht erkennen lassen. Schwankungen im Volumen, Spitzenauslastungszeiten oder Veränderungen der Erfolgsraten sind im Zeitverlauf leicht ersichtlich.
Die Diagramme lassen sich mithilfe von Filtern anpassen. Je nach Präferenz oder Art der gewünschten Analyse können Benutzer zwischen Balken- und Liniendiagrammen wechseln.



