Stiamo ampliando i nostri prodotti Cloud Fax con una nuovissima serie di dashboard di monitoraggio. Le Dashboard del Cloud Fax visualizzano il traffico in entrata e in uscita, le metriche di performance e gli schemi di errore in tempo reale o in periodi di tempo selezionati, offrendo ai nostri clienti una visione immediata del traffico fax della loro organizzazione. Le Dashboard sono ora disponibili in Retarus myEAS, il portale di amministrazione dei nostri prodotti di messaggistica in cloud.
Visualizzazione dei dati in tempo reale a colpo d’occhio
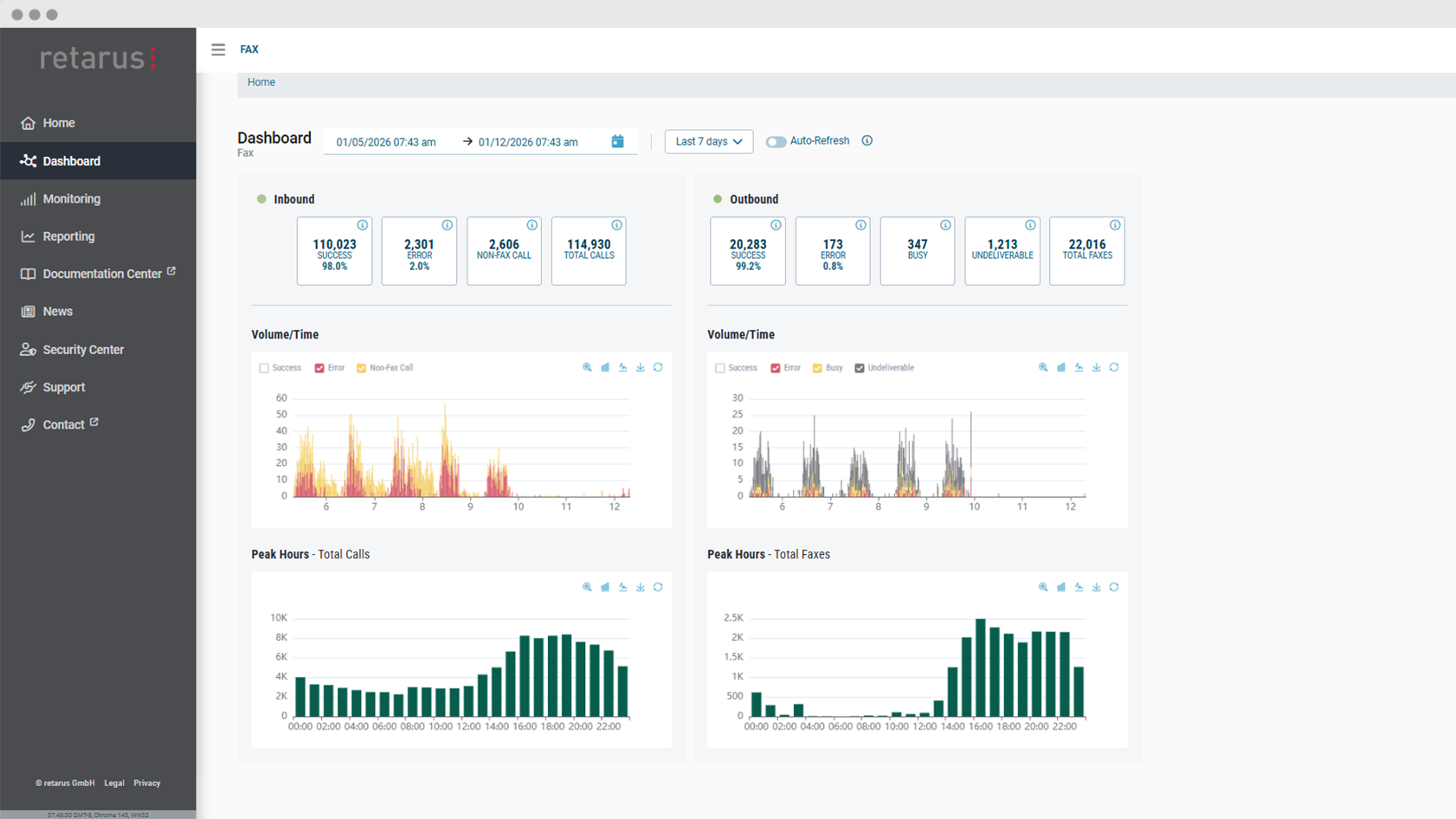
Le nuove Dashboard presentano i dati chiave sul traffico fax in uscita e in entrata in un’unica interfaccia chiara e ben strutturata. Invece di affidarsi a report statici, gli amministratori possono ora utilizzare grafici interattivi per visualizzare i dati in tempo reale o storici. Questo consente ai team IT di rimanere sempre informati senza dover analizzare manualmente i numeri e di trasformare i dati in informazioni utili e azionabili.
Uno dei principali vantaggi delle Dashboard Cloud Fax è la visibilità in tempo reale delle comunicazioni fax. Monitorando i dati visivi in tempo reale, i team possono individuare rapidamente problemi come picchi di errori inattesi o cali nel volume dei fax. Gli amministratori possono approfondire specifiche tipologie di errore direttamente dalle Dashboard, analizzando nel dettaglio le cause sottostanti.
Scoprire i schemi e ottimizzare lo scambio di documenti
Oltre al monitoraggio in tempo reale, gli amministratori possono utilizzare le Dashboard Cloud Fax per ottenere una rapida panoramica del traffico fax in un intervallo di tempo personalizzato nel passato, come un giorno, una settimana o un mese specifico. Le Dashboard forniscono informazioni sul volume dei fax e sui tassi di consegna, facilitando l’identificazione di schemi e tendenze ricorrenti. Gli utenti possono vedere rapidamente le fluttuazioni del volume, i picchi di carico o le variazioni delle percentuali di successo nel tempo.
I grafici possono essere personalizzati con l’uso di filtri e gli utenti possono passare da grafici a barre a grafici a linee, a seconda delle loro preferenze o del tipo di analisi che vogliono eseguire.
Maggiore trasparenza, migliore controllo
Con l’introduzione delle Dashboard Cloud Fax, le organizzazioni ottengono una maggiore trasparenza e controllo sullo scambio di documenti. Combinando il monitoraggio in tempo reale con l’analisi storica, le dashboard aiutano a trasformare i dati in azioni concrete.



