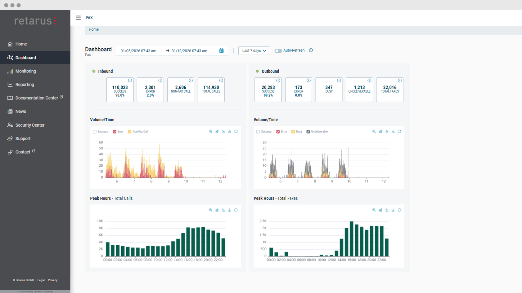
Nous élargissons notre gamme de produits Cloud Fax avec un tout nouvel ensemble de tableaux de bord de surveillance. Les tableaux de bord Cloud Fax permettent de visualiser le trafic entrant et sortant, les indicateurs de performance et les configurations d’erreurs en temps réel ou sur des périodes sélectionnées, offrant ainsi à nos clients un aperçu immédiat du trafic de fax de leur organisation. Les tableaux de bord sont désormais disponibles dans Retarus myEAS, le portail d’administration de nos produits de messagerie dans le cloud.
Visualiser les données en temps réel d’un coup d’œil
Les nouveaux tableaux de bord présentent des données clés sur le trafic de fax sortant et entrant dans une interface unique et clairement structurée. Au lieu de s’appuyer sur des rapports statiques, les administrateurs peuvent désormais utiliser des graphiques interactifs pour visualiser des données en direct ou historiques. Cela permet aux équipes informatiques de rester informées sans fouiller dans les chiffres et de transformer les données en informations exploitables.
L’un des principaux avantages des tableaux de bord Cloud Fax est la visibilité en temps réel des communications par fax. En surveillant les données visuelles en direct, les équipes peuvent rapidement repérer des problèmes tels que des pics d’erreurs inattendus ou des baisses du volume de fax. Les administrateurs peuvent approfondir des types d’erreurs spécifiques directement à partir des tableaux de bord, ce qui leur permet d’étudier plus en détail les problèmes sous-jacents.
Découvrir des modèles et optimiser l’échange de documents
Outre la surveillance en temps réel, les administrateurs peuvent utiliser les tableaux de bord Cloud Fax afin d’obtenir un aperçu rapide du trafic de fax pour un intervalle personnalisé dans le passé, comme un jour, une semaine ou un mois spécifique. Les tableaux de bord fournissent des informations sur le volume de fax et les taux de livraison, ce qui permet d’identifier facilement les modèles et les tendances récurrents. Les utilisateurs peuvent rapidement voir les fluctuations de volume, les périodes de pointe ou les variations des taux de réussite dans le temps.
Les graphiques peuvent être personnalisés à l’aide de filtres, et les utilisateurs peuvent alterner entre graphiques à barres et graphiques linéaires en fonction de leurs préférences ou du type d’analyse qu’ils souhaitent effectuer.
Plus de transparence, meilleur contrôle
Avec l’introduction des tableaux de bord Cloud Fax, les organisations bénéficient d’une plus grande transparence et d’un meilleur contrôle sur leurs échanges de documents. En combinant surveillance en temps réel et analyse historique, les tableaux de bord permettent de transformer les données en actions.



