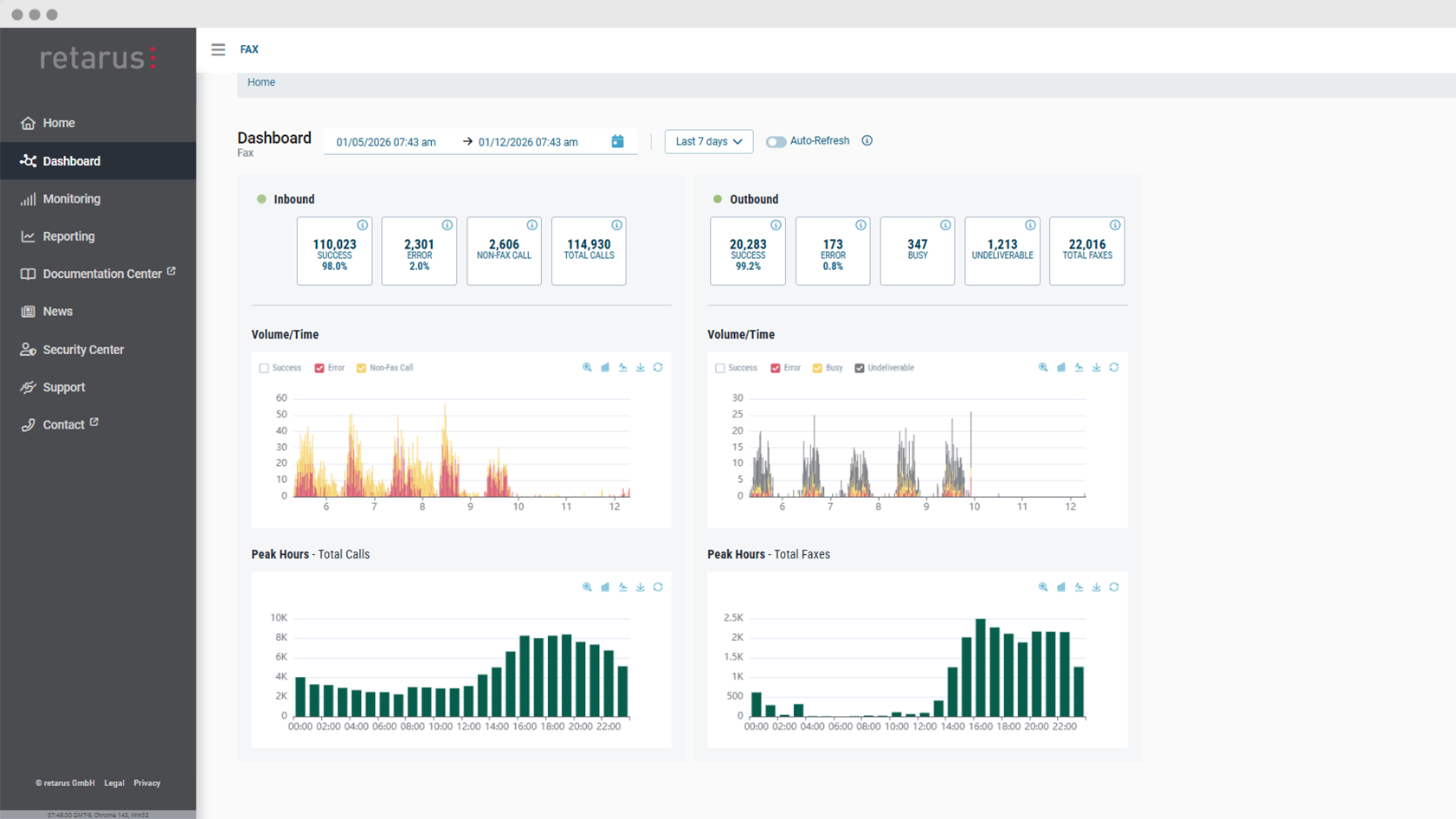
Estamos ampliando nuestros productos de fax en la nube con un nuevo conjunto de paneles de control. Los Dashboards de fax en la nube permiten visualizar el tráfico entrante y saliente, las métricas de rendimiento y los patrones de error en tiempo real o a lo largo de periodos de tiempo seleccionados. Gracias a ello, nuestros clientes disfrutan de una visión inmediata del tráfico de fax en su organización. Los paneles de control ya están disponibles en Retarus myEAS, el portal de administración para nuestros productos de mensajería en la nube.
Visualización de datos en tiempo real de un vistazo
Los nuevos paneles de control presentan datos clave sobre el tráfico de fax saliente y entrante en una interfaz única y claramente estructurada. En lugar de depender de informes estáticos, los administradores pueden ahora utilizar gráficos interactivos para visualizar datos en directo o históricos. Esto ayuda a los equipos de TI a mantenerse informados sin tener que rebuscar entre números para que los datos sean procesables.
Una de las principales ventajas de los Dashboards de fax en la nube es la visibilidad en tiempo real de las comunicaciones por fax. Mediante la supervisión de datos visuales en tiempo real, los equipos pueden detectar rápidamente problemas como picos de errores inesperados o caídas en el volumen de faxes. Los administradores pueden profundizar en tipos de error específicos directamente desde los paneles de control, lo que les permite investigar los problemas subyacentes con más detalle.
Descubrir patrones y optimizar el intercambio de documentos
Mas allá de la supervisión en tiempo real, los administradores pueden utilizar los paneles de control de fax en la nube para visualizar de forma rápida el tráfico de fax durante un intervalo personalizado en el pasado, como un día, una semana o un mes concretos. Los paneles de control proporcionan información sobre el volumen de faxes y las tasas de entrega, lo que facilita la identificación de patrones y tendencias recurrentes. Los usuarios pueden ver rápidamente las fluctuaciones en el volumen, las horas punta de carga o los cambios en las tasas de éxito a lo largo del tiempo.
Los gráficos se pueden personalizar mediante filtros, y los usuarios pueden cambiar entre gráficos de barras y de líneas en función de sus preferencias o del tipo de análisis que deseen realizar.
Más transparencia, mejor control
Con la introducción de Paneles de control de fax en la nube, las organizaciones ganan mayor transparencia y control sobre su intercambio de documentos. Al combinar la supervisión en tiempo real con el análisis histórico, los dashboards ayudan a convertir los datos en acción.



