Avec l’essor du marketing par e-mail et des communications avec les clients, les entreprises ne peuvent plus se permettre de laisser les problèmes de livraison sans contrôle. Un e-mail non livré peut entraîner une perte de revenus, la frustration des clients, voire une atteinte à la réputation de la marque. Notre tout nouveau tableau de bord des e-mails transactionnels vous permet de relever ces défis de manière proactive, en garantissant que chaque message important parvienne à destination à temps.
Cette nouvelle fonctionnalité performante de Retarus Transactional Email vous offre un aperçu détaillé en temps réel de votre trafic e-mail et de vos performances de livraison grâce à des graphiques intuitifs qui vous fournissent des informations exploitables. Que vous soyez responsable marketing, directeur des opérations ou expert informatique, ce tableau de bord a été conçu pour vous aider à optimiser vos communications par e-mail, à résoudre rapidement les problèmes et à préserver votre réputation en tant qu’expéditeur.
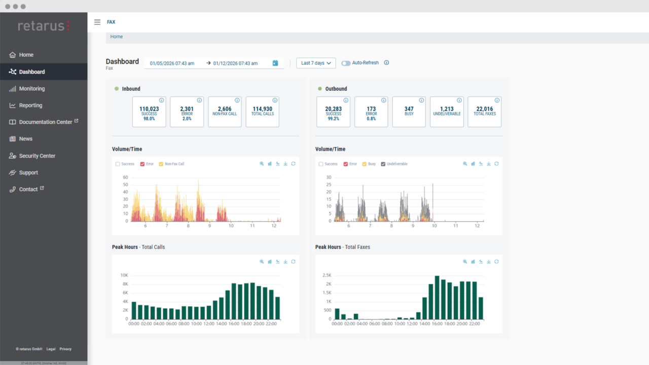
Principales fonctionnalités
Panneau de présentation des transactions : Informations générales en un coup d’œil
Le panneau « Aperçu des transactions » fournit une ventilation de haut niveau de tous vos e-mails, en les classant par statut. Chaque catégorie comprend à la fois le nombre total et les pourcentages, ainsi que des indicateurs de santé codés par couleur. Cela permet de repérer facilement les problèmes potentiels sans avoir à passer au passer au peigne fin des montagnes de données..
Graphique du taux de livraison en % : Suivez les succès au fil du temps
Grâce au graphique du taux de livraison en %, vous pouvez suivre votre taux de réussite en matière de livraison au fil du temps, ce qui vous permettra de savoir exactement quand et pourquoi les performances baissent ou augmentent. Ce graphique vous aide à identifier tout changement significatif dans la délivrabilité, vous permettant de réagir rapidement avant que des problèmes majeurs ne surviennent.
Graphique du taux de messages : Identifiez les pics et résolvez efficacement les problèmes
Le Graphique du Taux de Messages affiche le volume horaire de vos e-mails, regroupés par statut. Il vous aide à repérer les pics de trafic, à déterminer l’heure exacte à laquelle vos e-mails sont envoyés et à déterminer si des problèmes de livraison sont liés à des périodes spécifiques de la journée.
Panneau d’événements de rebond définitif : Analyse des causes profondes
Le panneau Événements de rebond définitif vous fournit des informations détaillées sur les raisons pour lesquelles les e-mails n’ont pas pu être remis, qu’il s’agisse d’adresses mails invalides, d’erreurs de domaine, de restrictions de politique ou même de listes de blocage. De plus, vous pouvez explorer en détail des codes de rebond spécifiques,vous aidant à identifier les causes exactes des échecs de livraison et à prendre rapidement des mesures correctives.
Contrôles de la période et de l’actualisation automatique : Visibilité en temps réel
Parfois, le trafic d’e-mails peut devenir accablant. Le contrôle de la période vous permet de régler la période de surveillance jusqu’à sept jours, vous offrant ainsi une vue d’ensemble complète de votre trafic e-mail. De plus, vous pouvez activer l’actualisation automatique pour obtenir des mises à jour en temps réel, vous garantissant ainsi de disposer des données les plus récentes pendant les périodes d’envoi intense.

Avantages pour votre entreprise
Grâce aux mises à jour en temps réel et aux informations exploitables, vous détecterez plus rapidement les problèmes de délivrabilité des e-mails, tels que les rebonds et les pertes de messages. Cela vous permet d’intervenir rapidement pour améliorer les performances et garantir que vos clients reçoivent des e-mails fiables en temps voulu.
Les indicateurs de santé codés par couleur et les seuils exploitables facilitent la surveillance quotidienne des performances des e-mails. Que vous examiniez les taux de livraison ou les événements de rebond, vous pouvez vous concentrer sur ce qui est le plus important et résoudre les problèmes avant qu’ils ne s’aggravent.
Grâce à des rapports conviviaux et à la recherche en direct, vous pouvez approfondir encore davantage l’analyse des données et résoudre les problèmes de manière plus approfondie. Cette intégration transparente vous permet d’examiner efficacement les problèmes, ce qui vous fait gagner du temps et des ressources. En surveillant régulièrement les performances de vos e-mails et en identifiant les tendances, vous serez en mesure de maintenir une bonne réputation d’expéditeur.
La possibilité d’identifier et de résoudre de manière proactive les problèmes avant qu’ils n’aient un impact sur votre délivrabilité permet de garantir que vos e-mails ne soient pas marqués comme spam et continuent d’atteindre votre public de manière fiable.
Pourquoi ce tableau de bord est-il essentiel ?
Une délivrabilité fiable des e-mails est essentielle pour établir des relations solides avec vos clients. Avec un emploi du temps chargé, vous avez besoin d’outils pour garder une longueur d’avance et vous assurer que vos e-mails fonctionnent comme prévu. Avec le lancement du nouveau Tableau de Bord des e-mails Transactionnels, vous disposez désormais d’un outil puissant qui vous tient informé et vous aide à rester proactif. N’attendez pas que les problèmes s’accumulent. Soyez le premier à identifier les problèmes et à prendre des mesures.
Pour en savoir plus sur notre Tableau de Bord des e-mails Transactionnels consultez notre Product Documentation Center.



